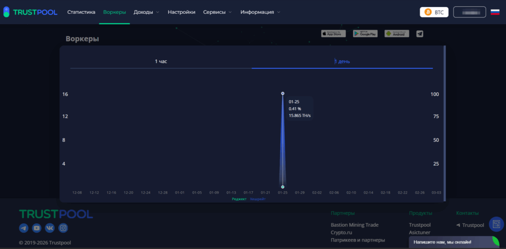
Автор: Trustpool 5 Мар 2026 в 16:15 793 просмотра Исследования дизайна показывают, что 88% пользователей забрасывают регистрацию в сервисах и на сайтах, если они кажутся сложными и непонятными. От наших клиентов мы часто слышим, что в Trustpool всё устроено просто и удобно. Поэтому решили показать тем, кто ещё не с нами, как устроен личный кабинет. Как зайти в личный кабинет Для начала расскажем, как вообще зарегистрироваться. Тут всё просто. Зайдите на сайт trustpool.cc и нажмите кнопку «Регистрация» в правом верхнем углу. В появившемся окошке введите адрес своей электронной почты, а затем нажмите «Получить код». Откройте письмо в своей почте от Trustpool, перепишите код подтверждения в форму. Вся регистрация занимает пару минут. Личный кабинет Чтобы было легче ориентироваться, интерфейс разделён на категории: «Статистика», «Воркеры», «Доходы», «Настройки». Разделы «Сервисы» и «Информация» доступы даже незарегистрированным пользователям. Разберём всё по порядку. Раздел «Статистика» Перед вами — панель с основной информацией. В ней собрана основная информация по работе ваших асиков. Для начала давайте выберем нужную монету, например, биткоин. Это можно сделать в правом верхнем углу: В левой части находится баланс в USD и настройки кошелька. По центру подробная информация о балансе, общем доходе и сумма выплат по каждой монете, если, например, речь идёт о merged-монетах: Если выбрать Litecoin, появится больше merged-монет. Надо просто выбрать, чтобы увидеть нужный доход: В правой части вы увидите данные по хешрейту за 10 минут, час или день. Здесь же отображается количество устройств: активных и неактивных. Если проскроллить чуть ниже, будет видно график хешрейта и реджектов: Синим обозначен хешрейт, красным — реджекты В правой части можно нажать на вкладку со стратумами: Здесь отображаются стратумы, имя воркера и пароль. А если нажать на «Реферальную программу» (тут же справа): откроется страница с вашими приглашёнными друзьями: В общем, вся основная информация у вас перед глазами. Раздел «Воркеры» Кратко напомним, воркер — это имя устройства, которое используют для подключения майнингового оборудования к пулу. По сути, это логин устройства в пуле. Без него работу начать невозможно. В дашборде раздела воркеров всё самое важное на главном экране: активные и неактивные воркеры; хешрейт за 10 минут, час и день; реджекты; последняя активность; статус. У конкретного воркера можно просмотреть график. Нажмите на «Просмотр»: Появится вот такое окошко с данными за час или день: Удобно, что буквально по каждому асику и монете у вас есть технические данные. Так вы легко отслеживаете статус аппарата, вовремя можете определить реджекты. Раздел «Доходы» Самая важная часть для любого майнера — начисления и выплаты. В нашем кабинете можно отдельно увидеть начисления от пула и выплаты. В «Начислениях» показана статистика: хешрейт, сколько всего начислено, сумма за единицу TH/s и даты: Если нужно выгрузить информацию, нажмите на «Текущий аккаунт» или «Все аккаунты» рядом с «Экспортом данных»: Скачается файл .xls (Excel): С merged-монетами всё работает так же. Просто переключитесь на нужную криптовалюту в дашборде: Все начисления фиксируются в 20.00 по МСК. Выплаты находятся в соответствующем разделе («Доходы» → «Выплаты») и показывают, сколько всего выплачено, когда и на какой адрес: Ничего лишнего 🙂 Если хотите отследить свою транзакцию, можно нажать на Transaction Id и перейти блокчейн-эксплорер: Вся информация о транзакции хранится в блокчейне Все выплаты формируются ежедневно с 05:00 утра до 13:00 дня по Московскому времени. Начисления и выплаты фиксируются в разное время, поэтому их значения могут немного отличаться. Об этом подробно рассказывал наш админ техподдержки в коротком видео. Настройки В разделе «Настройки» хранится приватная информация аккаунта. Здесь же можно всё настроить под себя и под свои аккаунты и субаккаунты: Напомним, субаккаунт — это дополнительный профиль, который привязан к основной учётной записи. С его помощью можно делать всё то же, что и при помощи обычного аккаунта: подключать оборудование, отслеживать хешрейт, настраивать адреса выплат. Все субаккаунты привязаны к одной электронной почте, а переключаться между ними можно в пару кликов в приложении — не нужно вводить пароль к каждому из аккаунтов. Пригодится: если управляете не только своими асиками, но и чужими; если хотите получать выплаты на разные кошельки; если собираете детальную статистику. Чуть ниже располагается личная информация: имя аккаунта, пароль, почта, API-key и вход через Google Authenticator: Здесь же есть возможность через API-key подключить мониторинг через наш телеграм-бот. Нажмите на синюю кнопку и вас перекинет в бот, где всё легко настраивается за минуту: Вернёмся в настройки личного кабинета. Прокрутите страницу ниже, чтобы настроить выплаты. Выберите монету. Укажите кошелёк выплат. Установите порог выплат. Изменить порог и кошелёк можно, нажав на зелёные плашки рядом. С merged-монетами настраивается всё так же: Давайте теперь представим ситуацию. Резко изменился хешрейт или начал колебаться, но вы не можете постоянно сидеть в личном кабинете. Для таких случаев в Настройках предусмотрен параметр уведомлений. Просто установите порог и колебания хешрейта, чтобы в случае их измеений вам пришло уведомление на почту: Есть ещё одна удобная опция в нашем кабинете — вотчер или Watcher-link. Это ссылка для наблюдения за аккаунтом, то есть через него вы видите подробную информацию о хешрейте, выплатах, устройствах и можно смотреть статистику хешрейта, выплаты и состояние устройств. Никаких лишних входов и кнопок. Просто мониторинг аккаунта. Создаётся он в настройках за минуту: Вотчером можно делиться. Если кто-то перейдёт по нему, он ничего не сможет «натыкать». Наконец, в самом низу настроек вы увидите «Историю входов». Удобная штука, чтобы быть уверенным, что вас не взломали: Отображается время входа, местоположение, IP-адрес, браузер. Как видите, личный кабинет Trustpool сделан так, чтобы майнеру не приходилось долго искать нужные данные. Вся ключевая информация — хешрейт, воркеры, начисления и выплаты — находится прямо на дашборде, а настройки и уведомления можно изменить в пару кликов. Майнить на Trustpool Как узнать, что асик отключился или упал хешрейт, если я не за компьютером?Вам не нужно постоянно обновлять страницу личного кабинета. В разделе «Настройки» можно задать допустимый порог падения или колебания хешрейта. Если показатели выйдут за эти рамки, вам на почту придет уведомление. Также вы можете в пару кликов подключить мониторинг через наш Telegram-бот с помощью API-ключа. Где посмотреть, действительно ли пул отправил мне монеты?В разделе «Доходы» → «Выплаты» отображается вся история ваших переводов. Напротив каждой выплаты есть Transaction Id (хэш транзакции). Нажав на него, вы перейдете в независимый блокчейн-эксплорер, где сможете отследить статус перевода в самой сети блокчейна. Как проверить, не заходил ли кто-то посторонний в мой аккаунт?В самом низу раздела «Настройки» есть блок «История входов». Там фиксируется время авторизации, местоположение, IP-адрес и браузер, с которого был выполнен вход. Для максимальной безопасности мы также рекомендуем включить там же двухфакторную аутентификацию (Google Authenticator). Содержание Как зайти в личный кабинетЛичный кабинетРаздел «Статистика»Раздел «Воркеры»Раздел «Доходы»Настройки